7. Link Related Records
Link & Merge Records
The Link Record feature will let you merge data from two or more Records.
In this example, an Issue Record is linked to a Risk Report. The merged data will flood into the targeted Form and its related Dashboard/PDF Report.
Follow along as we:
-
Open a Record and → click the Link Record field from its Form

-
Attach the Record we wish to link and merge

-
Watch as the data from the linked Issue fills in the related Form and Dashboard

Use Search to Find Records
-
Use Search to find specific Records to link

Link Multiple Records
and
Fuel AI Insights
When you link multiple child Issues to a parent Record, you can unlock one-click AI insights.

By linking multiple Records (such as the three employee injury reports seen here), you'll enable SwitchBase AI to summarize the entire dataset in a single, crisp, actionable summary.

-
Jump to Summarize an Event with AI for a step-by-step on how SwitchBase AI Summaries work
-
To display your Event Summaries on a Dashboard, you'll need to add and configure a Text, Multiline Widget. See Add AI Summary Fields to your Forms
Unlink Merged Records
If you accidentally link a record by mistake, it's easily corrected:
- Remove a Linked Record → by clicking the Link Icon!

-
Confirm by clicking Unlink
Use case
Link a Lost Child to a Report
A child drops their adorably cute unicorn water bottle at a game. With her parents glancing away, for barely a second, the child wanders into a crowd in search of their precious keepsake.
-
Every parent's nightmare — every venue's top concern

- Immediately, a Lost Child incident pops into SwitchBase
- Alerts are sent
- The arena's cameras and crews start searching with urgency
- A push notification is sent to staff in the SwitchBase Mobile app
- The anxious moments are tracked in an Issue Form and related Dashboards
- Immediately, a Lost Child incident pops into SwitchBase
Merge a Lost Child Record
-
Imagine that a Lost Child incident has already been created in an Issue Form

-
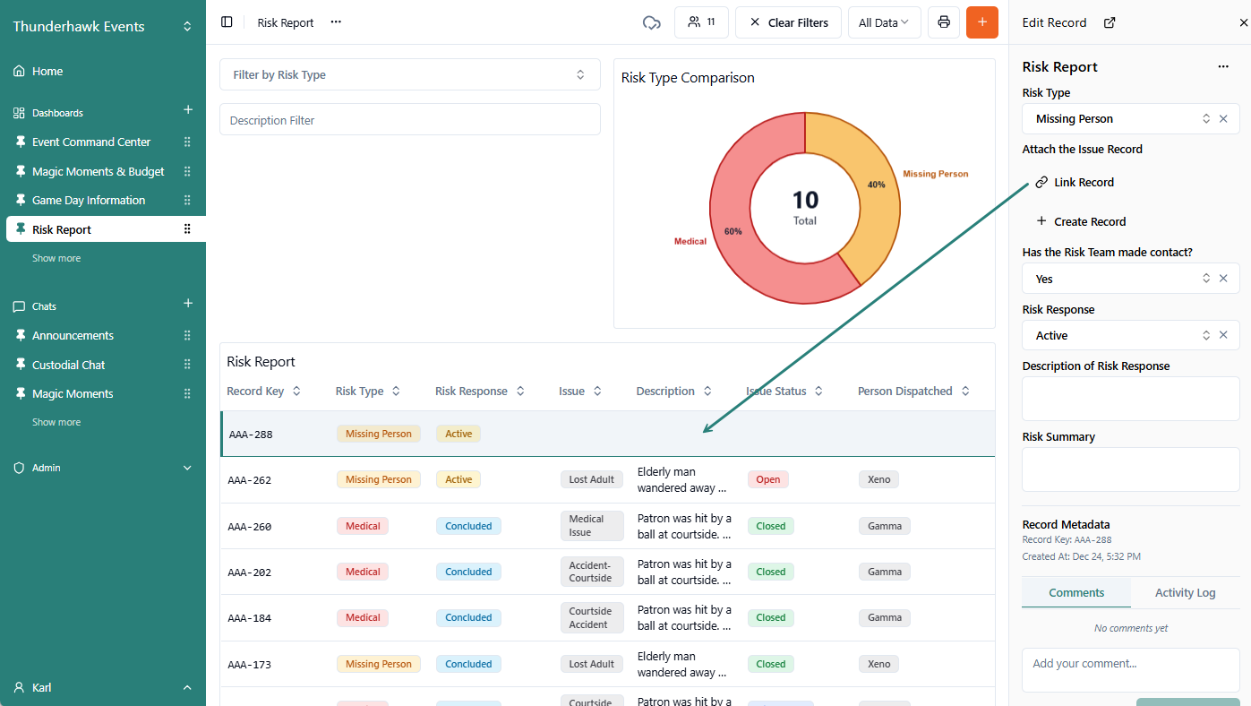
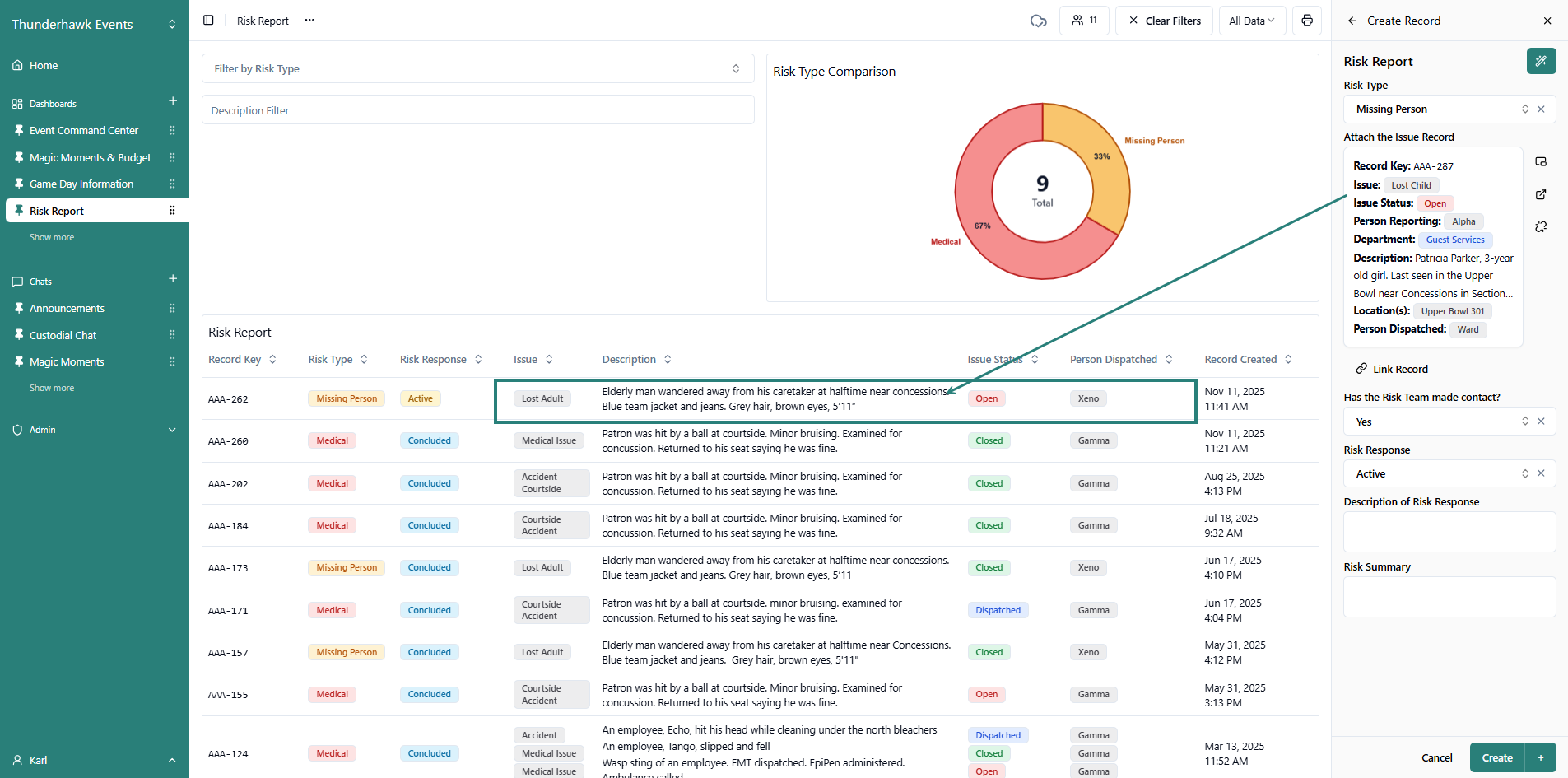
Open a related Form → ex. such as this Risk Report Form

-
Start the Form, and then click Link Record → named here as "Attach the Issue Record"

-
Select the Lost Child Record → which will automatically pull the data into the Risk Form

-
Watch the data from the attached Issue flood in → and fill in both the Risk Form and the Risk Report Dashboard

- To learn how to build and edit Forms using 'Link Record' Fields:
- Visit Link Record Fields in the advanced, Guides section