3. Create & Update Records
- Learn to create and update Records in the SwitchBase Mobile App
Create Records
-
Click the +Orange Create Record icon

-
Select a Form from the Create Record view → ex. + Issue
Related & Other Forms-
A. Related Forms → Forms related to the active Dashboard appear at the top of the Create Record panel for snappy access
- ex. this Event Command Center Dashboard is composed of Event and Issue Records
-
B. Other Forms → appear below the Related Forms to be accessed quickly, eliminating the need to open their Dashboards first
- ex. Found Item, Patrol, Work Order . . .

- ex. Found Item, Patrol, Work Order . . .
-
Complete your Form
-
Fill in your Form →
- Some Fields can be optional
- Forms can be pre-filled and shortened
- See Shortcuts

-
To save, click:
- A. Create → to save and leave the Record open to review
- B. Create + → to save and 'Start Another' simultaneously (Recommended)
- C. Cancel → to return without saving

Quickly find a Location or Issue
-
You may have hundreds of Locations and long lists of Issues. To find your selection quickly, simply enter a few letters or numbers →
- we for "Wet Spill"
- s107 for "Level 5, Terrace Level Section 107"
-
Everything matching the letters and numbers will pop up in the blink of an eye. Just pick from the list!


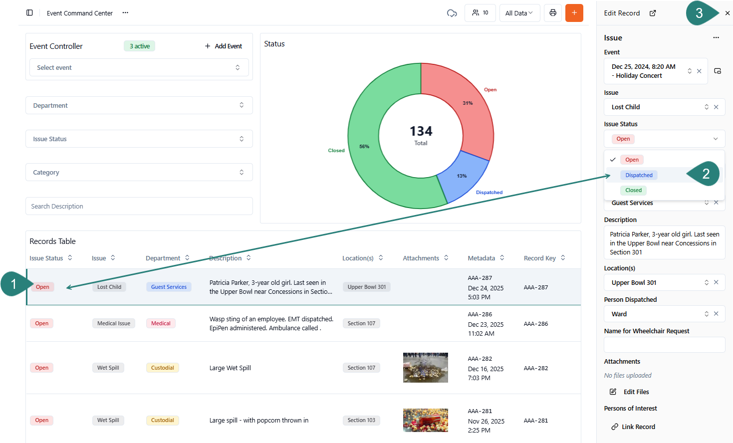
Update Records
-
Open any Record in your Records Table → by clicking on it
-
In the Edit Record view, update your record → ex. change the Issue Status to Dispatched
-
Select X to Close

Save time with Shortcuts!
Shortcuts are customized, pre-populated templates. With Shortcuts, you can pre-select default Values and hide unnecessary Fields. You'll pick from 2 types of Shortcut Forms:
A. Event Shortcuts
-
Open Event Shortcuts by first clicking Add Event
-
Pick from the list! Event Shortcuts may include Basketball, Concert, Hockey, and Other

B. All Other Shortcuts
-
Click the +Orange Create Record icon
-
Pick your Form → ex. Issue

-
Choose a Shortcut from the Create Record view → ex. Wheelchair Request

-
The Shortcut Form will be partially completed! Finish and hit Create!

- Learn more from our Shortcuts article
Delete Records
-
You may be restricted from deleting Records (even duplicate Events) for several reasons:
- Role Permissions: Your User Role may not include the ability to delete Records or Events
- Best Practice: Deletion is often limited to Admins to prevent the accidental or malicious removal of sensitive data
- What to Do: If the Ellipsis (... Delete Record) option is missing, consult your supervisor
To delete a Record:
-
Open the Record → in the Edit Record view
-
Select the Ellipsis (...) at the top of the Record → and then click Delete Record

-
Press the red Delete button to confirm
Delete an Event
To delete a duplicate or canceled Event:
-
In your Event Controller → select the Event you wish to remove

-
Click the Expand Event icon → seen to the right of the Event name

-
Select the Ellipsis (...) at the top of an Event section
-
Pick Delete Record

-
Push the red Delete button to confirm
Add Comments to a Record's Metadata
The Comments feature is available on every Form. Each Comment becomes part of the Record Metadata section — appearing next to the Activity Log. While the Activity Log is generated automatically by the SwitchBase platform, Comments are left in your hands.
Simply tap to switch between the Comments (left tab) and your Activity Log (right tab).

- Metadata is recorded automatically and includes:
- Created At → ex. May 1, 12:06 PM
- Activity Log → for all non-Event Records
To add a Comment to an existing Record:
-
Click any Record → and open it in the Edit Record view
-
Scroll to the bottom of the Record
-
Enter your thoughts
-
Click the Comment button → to add your insights to the record
