Walk 2 → Explore & Filter
Course Overview
Here's how the course and its simulations are organized:
- STAFF TRAINING
- Thunderhawk Events → Walk Lessons 2-6
- A shared space to master the core skills your Staff will need every day
- Estimated time: 1/3 day
- ADMIN TRAINING
- Thunderhawk Arena → Run Lessons 7-12
- A personal sandbox where you, as an Admin, can build a new venue from scratch and experiment
- Estimated time: 1/3 day
- A personal sandbox where you, as an Admin, can build a new venue from scratch and experiment
- Certification Challenge → Race Lesson 13.1
- To certify in SwitchBase, you'll need to be an active Admin or Access Manager, or take our 40 point hands-on Certification performance challenge
- Thunderhawk Arena → Run Lessons 7-12
Introduction
In Walk 2, you'll explore, personalize, and get comfortable with the SwitchBase interface.
Try it!
→ in SwitchBase Web
Start by reading the Quickstart 2: Explore SwitchBase (4 min)
Explore, Navigate & Filter
This checklist will have you opening Thunderhawk Events and exploring the basic Navigation and Filtering tools. You'll even jump into Dark Mode. (Cue the eerie music.)
To start:
-
Be sure to accept your Pending Invitations to Thunderhawk Events and Thunderhawk Arena. → Steps ▶

-
User the Organization Switcher to switch back and forth between Thunderhawk Events, Thunderhawk Arena and any Home Organization you've accepted

-
Pin the following Dashboards and place them in the order seen in this image. Then, use Show Less to display just four Dashboards → Steps ▶

-
Pin any three of your Chats in any way you like → Steps ▶
-
Jump to your Home page and view what's available. Then, click open the Event Command Center Dashboard for Thunderhawk Events using one of the options marked below → Steps ▶

-
Clear (x) ALL of the filters in the Event Command Center if needed → Steps ▶
-
Filter in the following way: → Steps ▶
- Set the Date Range filter to display All Data
- In the Search Description filter, enter the word spill
- For the Issue Status, pick Closed
-
Clear (x) all the filters again → Hint✋
- Find this Closed event way, way back in the Event Controller → Jan 20, 2025, 6:00pm - Thunderskates vs. Atlanta
- Filter to find out how many incidents were properly Closed that night! (How many are still open?)
-
Examine the purpose of each unique Dashboards that you've pinned by clicking into and out of each
-
Return to the Event Command Center Dashboard for Thunderhawk Events → and (x) Clear all the filters one more time
-
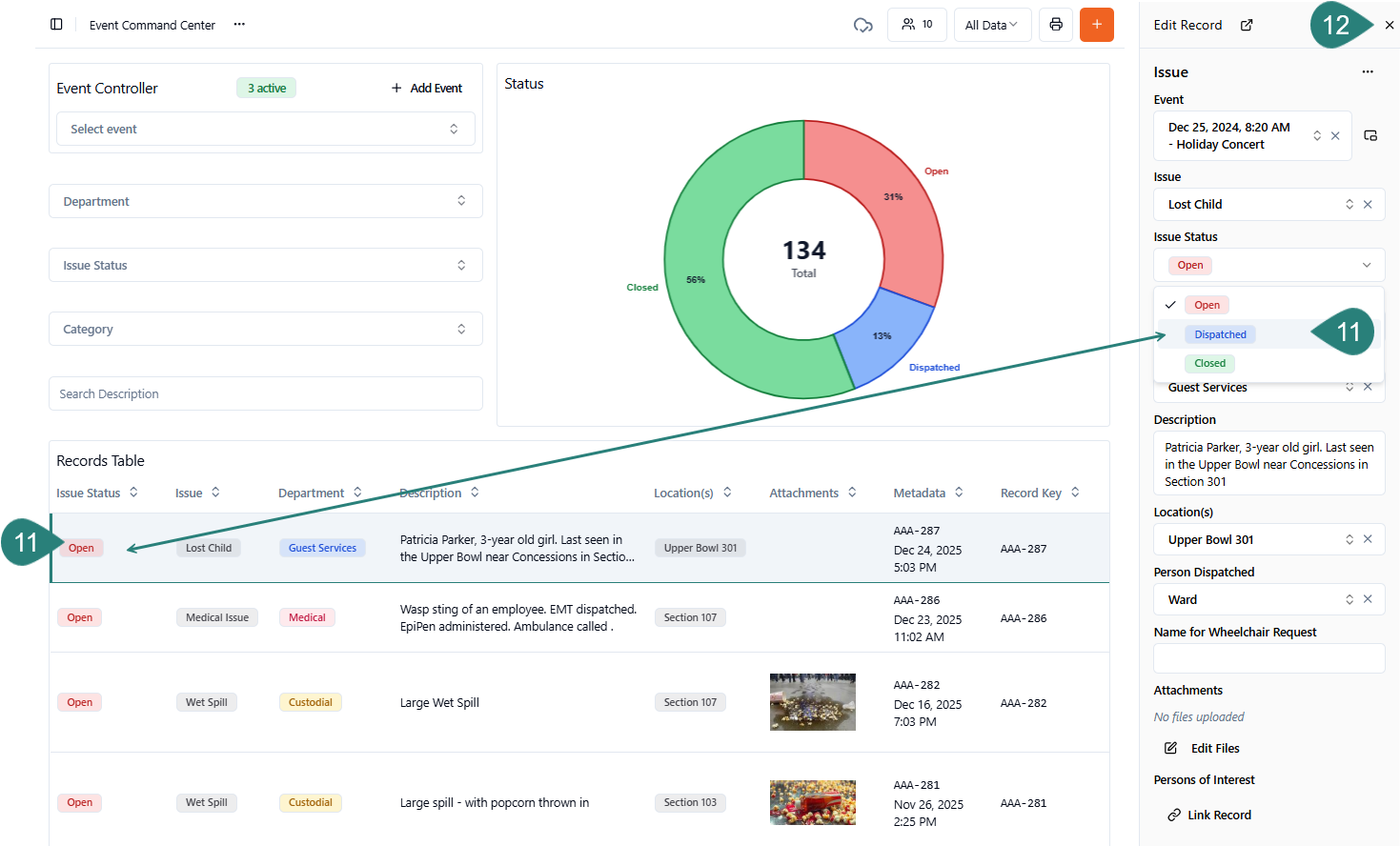
Scroll down to the Records Table → and click any "Open" Record to launch the Edit Record panel. Update the Record → ex. Change the Status from Open to Dispached → Hint✋

-
Close the Record by clicking the X in the top-right corner
-
Collapse the Navigation panel → Steps ▶
-
Expand the Navigation panel again using one of the Alternatives explained at the bottom of this section. (Simply scroll down to find them.) → Hint✋
-
Go into Dark Mode → Steps ▶
-
Switch back to Light Mode → Hint✋

→ in SwitchBase Mobile
Start by reading two sections of our Mobile Quickstart article:
- About Your Dashboard panel (1 min)
- View & Filter Dashboards (1 min)
Navigate & Filter
-
Sign In to the SwitchBase Mobile App → Hint✋
- Note: If you haven't already, accept your "Pending Invitations" to Thunderhawk Events, Thunderhawk Arena, and your Home Organization → Steps ▶

-
Practice switching back and forth between Thunderhawk Arena, Thunderhawk Events, and your Home Organization → Steps ▶
-
Switch back to Thunderhawk Events in SwitchBase Mobile to continue this checklist → Steps ▶
-
Memorize — and try — the navigation buttons in the corners of your Mobile app Home Page → Steps ▶
- A. Select Grid icon to return to your Organizations list
- B. Open your Settings → to view Notification Preferences, Reset Cache, etc.
- C. Notifications link → Enable or Pause notifications → Steps ▶
- D. Switch to any Dashboard in your list → ex. Event Command Center
- E. Pick Home to return to this screen → aka, Dashboard panel
- F. Click + Create → to open your Forms and create Records
- G. Open Chat → if it has been set up by your team

-
Open the Event Command Center Dashboard → Steps ▶
-
Clear (x) ALL of the filters if needed → Steps ▶
-
Filter this way: → Steps ▶
- In the Search Description filter → enter spill
- In the Issue Status → pick Closed
-
Click x in each box to clear all the filters → Steps ▶
- While viewing the Issue Status chart, filter to discover →
- How many events are still Open at Thunderhawk Events?
- How many issues are still in the Dispatched stage?
- How many issues have been Closed?
- While viewing the Issue Status chart, filter to discover →
-
Continue to scroll down and scan through some of the Records in the Records Table