— Configure Widgets
About Dashboard Widgets
Adding, configuring, and updating Dashboard Widgets is easy:
-
Open your target Dashboard
-
Click the ellipsis . . . → and select Edit Dashboard

-
From there, either →
- Add a new Widget by clicking + Add Widget
- Or click the Edit pencil icon to update an existing Widget

The 12 Widget Types
Select new widgets from Add Widget panel, which is divided into three sections → Filter, Data and Chart. Within these 3 categories are 12 distinct Widget types to choose from. Each has its own unique attributes and advantages.

How to Configure the 12 Widgets
Each Widget has its own needs when it comes to Configuration. (Widgets are needy.)
Click the links below for specific help:
-
FILTER
- Text Filter → filter any Text Entry fields found in your Records
- Select Filter → filter by any drop-down selection item listed in your Records
- Related Record Filter → segment selected Records for direct comparison

-
DATA
- Records Table → track, segment, and update some (or all) of your Records in a table format
- Event Controller → select Events by Date, Name, and/or Type and segment the progress of any event with Event Markers

-
CHART
- Rich Text → insert instructions or static text into Dashboards
- Bar & Stacked Bar Charts → chart and track any drop-down selection and status updates
- Donut Chart → chart and track any drop-down selection and status updates in a Pie Chart format
- Response Matrix → insert a sortable table with a Form's Column Fields applied as headers and a Form's Records displayed as Rows
- Number Chart → aggregate the number of occurrences
- Average Time to State → track the time it takes to resolve open issues
- Line Chart → track changes over time for single or several different categories simultaneously

How to Remove Widgets
To Edit the configuration of a Widget, or to remove it altogether:
-
Select the Edit icon → make your updates
-
Click Remove Widget

-
Confirm the deletion → by tapping Remove
-
Click ✓ Save Changes
Filter
Text Filter
Let's start with an easy one — a Text Filter — which filters Records based on the words found in a Text entry field → ex. the 'Description' field marked below.

To Configure a Text Filter:
-
Select the Edit pencil icon
-
Configure your Widget
-
A. Enter your Placeholder text → ex. Search Description
-
B. Link your Form Data → ex. 'Issue' Form

-
C. In the Select Fields to Filter box, pick a Text Field to filter → ex. 'Description' field

-
-
Click ✓ Save Changes
Select Filter
Select Filters will narrow down your Records by specific, manageable categories. Filtering reduces the need to build separate Dashboards for every scenario. Select Filters will:
- Instantly isolate key data by hiding extraneous Records
- Simultaneously update all related Charts and Tables
- Isolate specific performances for use in Reports
- Return you to an 'All Records' view by clicking x Clear Filters

Configure a Dashboard's Select Filter Widgets for any of your Form's "drop-down" or "inline" Select Fields. Single and multiple selections are permitted. For example:
- A. Status Filter → ex. Open, Dispatched, On Scene, Closed, etc.
- B. Department Filter → ex. Custodial, Guest Services, Patrol, etc.
- C. Issue Filter → ex. Wet Spill, Bio Spill, Dry Spill, etc.

- Select Fields are so versatile that we've created a dedicated guide in the Resource Center → see Select Lists in Forms
To Configure the Select Filter:
-
Select the Edit pencil icon
-
Configure your Widget
-
A. Enter your Placeholder text → ex. Issue Status
-
B. Link your Form Data → ex. the Issue Form

-
C. In the Select Field box, pick a Select Field to filter → ex. Issue Status field

-
D. Click on the Select Multiple Values switch (if you wish to allow more than a single item in the filter)

-
-
Click ✓ Save Changes
Related Record Filter
Use the Related Record Filter to perform focused, "apples-to-apples" comparisons. By isolating a specific set of records, the filter removes extraneous data, ensuring your Charts and Data Widgets display only the most precise analytical visualizations.

How it Works!
-
Some charts and datasets can get messy and may not reveal the segmented analytics you wish to visualize. Yuck!

Make your Selections
-
Here we'll select just Thunderskate Hockey Events for our comparison. Other events will be excluded.

View the 'Related' results
-
The result is a valuable apples-to-apples comparison of Thunderskate games appearing in the related Charts and visualizations.

Step-by-Step
To Filter Multiple Event Records:
-
Add the Related Records Filter widget to a Dashboard → then size and drag it into position

-
Configure the Widget. For example, to compare multiple selected Events:
- A. Placeholder → ex. Event Comparisons
- B. Form Data → ex. Event
- C. Record Lookup Fields → ex. Event date/time & Event name
- D. Sort Direction → ex. Ascending
- E. Important: Switch on the Multiple toggle!
-
Click ✓ Save Changes

- Switching the Multiple toggle on allows the selection and filtering as many Events (or Issues) as you need to segment
- Switch the toggle off and you'll only be able to segment a single Event or Issue
- In this image, we are comparing seven Thunderskate Hockey games inside Dashboard Editing mode
- Such tests in Editing mode can help you see the actual impact of the Filter

Configure Charts to Effectively Display filtered results
Pick and configure the Charts and Data tables that will authentically display the results of your Related Records Filter
- Configure the Breakout Field if needed for Charts (ex. Event → Event Name)

Here's a list of suitable Data tables and Charts for this filter:
DATA
- Records Table → track, segment, and update some or all of your Records in a table format
CHART
- Bar & Stacked Bar Charts → chart and track any drop-down selection and status updates
- Donut Chart → chart and track any drop-down selection and status updates in a Pie Chart format
- Response Matrix → insert a sortable table with a Form's Column Fields as headers and Records as Rows
- Number Chart → aggregate the number of occurrences
- Average Time to State → track the time it takes to resolve open issues
- Line Chart → compare trends, growth rates, and fluctuations over time

Data
Records Table
A Records Table is where you'll track, dispatch, edit, and act on all types of Records and Issues. It is a cornerstone of any Command Center Dashboard.

- See how to:
- Click ✓ Save Changes at every step!
A. Configure & Edit
To edit and configure your Records Table:
-
Select the Edit pencil icon
-
Configure (or update) your widget. For example:
- A. Change your Table Title → ex. Records Table
- B. Link your Records Table widget to its Form Data → ex. Issue Form

B. Add New Columns
To add a Column Header and its related Values to a Records Table:
-
Click the + button → as seen in the above and below images
-
Click the ⌄ chevron next to the default option → ex. Record Key
-
Select from among the Form Data's options → ex. Issue, Person Dispatched, Location(s), etc.

C. Rearrange Columns
To change the order of your column headers:
-
Drag any field up or down by its handle

D. Delete Columns
To delete a column from your Records Table:
-
Click the Trash icon
E. Rename Column Headers
In this example, we'll shorten a column header from Issue Status to simply Status.
To Rename a column header:
-
Click the Pencil icon
-
Rename the header → ex. Status

F. Group Multiple Fields under a Single Column Header
In this example, we'll group two Fields of Metadata under a single Column Header.

- Metadata includes any information captured automatically by SwitchBase - Record Key and Record Created are good examples - In this example, we'll stack both together under a single column - This will avoid 'crowding' your Records Table columns
To display multiple fields in the same column:
-
Click the + Folder icon
-
Enter a Column Header or title → ex. Metadata
-
Click the + icon to add new Fields → ex. Record Key, Record Created
-
Click Add Field Group

-
Click ✓ Save Changes
Edit your Field Group
To edit your Field Group:
-
Click the Gear icon
-
Make your changes → ex. 'Metadata' to 'Key Created'
-
Click Update Field Group

-
Click ✓ Save Changes or, well you know . . .
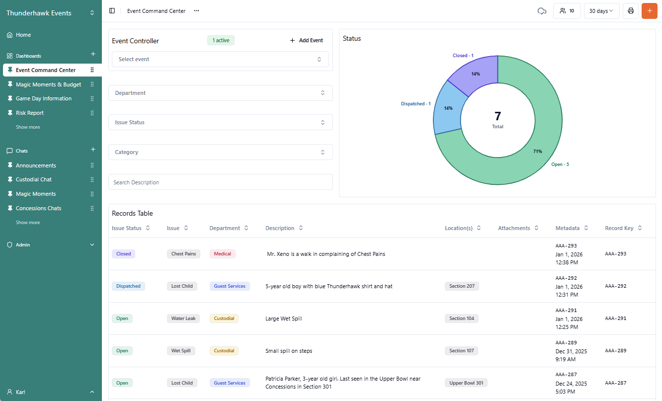
Event Controller
It's vital to configure your Event Controller to your Event Form, especially when managing multiple events and various start times.
- For more about managing Events with your Event Controller
- See how to Add an Event Controller to a Dashboard
- See how to segment the checkpoints of a concert or game in our Event Markers guide
To configure an Event Controller:
-
Open a Dashboard → click the ellipsis (. . .) → and pick Edit Dashboard

-
Click the Editing Pencil
-
Configure your Event Controller by picking the following:
- A. Form Data → pick Event

- B. Record Lookup Field → select Event date/time, Event name, & Event summary
- C. Sort Direction → click Ascending or Descending as needed
- D. Event Markers Field → click Event Markers if needed

Associate (Link) the Event Controller to your Issue Form
To isolate Issues by their corresponding Events, you'll need to tie the two together in a neat bow. Doing so will let you filter each event separately for post-event analysis:
-
Pick Forms from the Admin tools
-
Pick Add Field
-
In the Edit field panel, choose:
- A. Field Type → select Related Field
- B. Field Name → enter Event Name
- C. Related Form → click Event

-
Move the new Field up from the bottom to the very top by dragging it by its handle

Chart
Rich Text
Inform your team by posting information in shared Dashboards. Insert instructions into your Dashboards using the Rich Text widget.
For example, the many game day limitations to entry are easily reviewed by staff in this Dashboard.

The Widgets are formatted in Markdown, so a combination of ** will appear as you click the Formatting options.

Take a peek at this before and after.

To format your Rich Text Widgets:
-
Select the Edit pencil icon
-
Enter or edit your text
-
Format your Widget's text with the following options:

- A. Bold
- B. Italic
- C. Large Heading
- D. Quotes
- E. Numbered List
- F. Bulleted List
- G. Horizontal Line
- H. Link
- I. Find Help with Markdown
- Click ✓ Save Changes
- If you don't save, yet leave the Dashboard — even for a second — your changes will be gone
- Poof 💨
Bar & Stacked Bar Charts
Bar Charts use rectangles of varying lengths to represent and compare values, making them easy to understand at a glance.

Stacked Bar Charts include Secondary Breakout Fields in the Bars → ex. showing the Status of Issues by Department in a single chart.
Rank charts of both types (from high to low) using Value Sort → ex. showing the Department with the most Open Issues at the top.

To edit and configure a Bar Chart:
-
Select the Edit pencil icon on your Bar Chart widget
-
Configure your Widget:
- A. Enter your Chart Title → ex. Status
- B. Link your Bar Chart to its Form Data → ex. Issue
- C. Click the Breakout Field you wish to display in your chart → ex. Issue Status

-
Click ✓ Save Changes
- The Breakout Field is the most critical setting for your widgets
- It tells SwitchBase exactly how to "slice" your data
- The Form Data (Step B) selects the source of the information
- The Breakout Field (Step C) determines the categories displayed on the chart
Stacked Bar Charts
Stacked bar charts are configured like regular Bar charts except you'll select a Secondary Breakout Field from the same Form Data options as the first → ex. Department.

Value Sort Bar Charts
It's often valuable to isolate specific values. There are three options:
- None → No filter. Show All values
- Top → Show the Top value or values
- Bottom → Show the Bottom value or values
For example, here is a team of 10 contributors.

By changing the filter, the 10 can be reduced to the top 3 contributors.

To filter a Bar Chart:
-
Select the Edit pencil icon on your Bar Chart widget
-
Pick the Value Sort drop-down list and choose:
- A. None → to show All values

- B. Top → to show the Top value or values → ex. 2

- C. Bottom → to show the Bottom value or values → ex. 1

- A. None → to show All values
-
Click ✓ Save Changes
Donut Chart
Donut Charts use a Pie Chart format to represent and compare values. The hole in the middle allows an additional data point over traditional Pie charts → ex. 7 Total. Emphasize specific data points using the Value Sort Filter.

To edit and configure a Donut Chart:
-
Select the Edit pencil icon on your Donut Chart widget
-
Configure your Widget:
- A. Enter your Chart Title → ex. Status
- B. Link your Donut Chart to its Form Data → ex. Issue
- C. Click the Breakout Field you wish to display in your chart → ex. Issue Status

-
Click ✓ Save Changes
- The Breakout Field is the most critical setting for your widgets
- It tells SwitchBase exactly how to "slice" your data
- The Form Data (Step B) selects the source of the information
- The Breakout Field (Step C) determines the categories displayed on the chart
Filter Donut Charts with Value Sort
It's often valuable to emphasize specific values around the Donut. There are two Value Sort options:
- Desc → display in Descending order → which is also the Default setting (None)

-
Asc → display in Ascending Order

Response Matrix
Response Matrix
The Response Matrix allows venue operators to select key dimensions (department, issue, location, affected people, and more) as rows and columns. This immediately provides a cross-sectional view of incidents and events.

- Instead of just showing raw data, each cell in the Response Matrix can display aggregated metrics, such as:
- Count → Total number of incidents of a certain type in a specific area during an event.
- Average → Average response time for incidents by type or location.
- Sum → Total resources deployed for certain event phases or incident categories.
- Distribution → A breakdown of incident statuses (e.g., open, dispatched, closed) within each cell
- Maximum → Pinpoint the highest value in a dataset can help identify peak performance, the largest transaction, or the most significant issue during an event. Can also highlight outliers or top achievements
- Minimum → Can help recognize the lowest performance, smallest transaction, outliers, or the baseline of a metric. Min can also identify potential issues and shed light on the lower bounds of your data
- The Response Matrix helps venue management gain real-time operational awareness, make data-driven decisions, and enhance safety and efficiency during large-scale events
To edit and configure a Response Matrix chart:
-
Select the Edit pencil icon
-
Configure your Widget
- A. Enter your Table Title → ex. Response Matrix
- B. Link to your Dataset or Form → ex. Issue
Configure your Columns
- C. Define your Columns → ex. Count, Average, Sum, etc.

Configure your Rows
- D. Define your Rows → ex. Count, Average, Sum, etc.

-
Click ✓ Save Changes
Number Chart
Number charts can transform raw data into actionable insights, enabling on-the-spot decision-making.
- In this example, a $250 gameday budget for Magic Moments is going fast — and it's only the third inning! The Guest Services team needs to hold off on pricier food concessions and gift lower-cost stickers and drinks instead.

Functions can dynamically calculate and display these aggregation types:
| Function | Description | |
|---|---|---|
| A | Record Count | Simply count the total number of Records |
| B | Sum | Track cumulative totals, such as total revenue, total hours logged, total guests screened, total spend, or the total number of units sold |
| C | Average | Gain a critical understanding of typical performance or central tendency (ex. average time to 'Close' Records, 'Average Time' to scene, 'Average Number' of guests over a season to be screened). This can help in benchmarking and identifying trends and where resources should be positioned (See Average time to state) |
| D | Minimum | Can help recognize the lowest performance, smallest transaction, outliers, or the baseline of a metric. Min can also identify potential issues and shed light on the lower bounds of your data |
| E | Maximum | Pinpoint the highest value in a dataset, which can help identify peak performance, the largest transaction, or the most significant issue during an event. Can also highlight outliers or top achievements |

- Use currency symbols ($, €, ¥, etc.) and add decimal places to currency options
A. Record Count
-
Select the Edit pencil icon
-
Enter your Chart Title → ex. Total Magic Moments
-
Click the Aggregation Type you wish to display → ex. Record Count
-
Link your Form Data → ex. Magic Moments

-
Click ✓ Save Changes
- This major venue uses the Record count widget to monitor the level of activity
- The number of records created conforms to a venue of its size Issues, Patrols, LEOs, and Risk Reports are all tracking
- Weaknesses include:
- Lost & Found, which seems to be a new function and needs work
- Delivery management also seems to be new and may need additional training

B. Sum
-
Select the Edit pencil icon
-
Enter your Chart Title → ex. Total Spend
-
Click the Aggregation Type you wish to display → ex. Sum
-
Link your Number Chart to its Form Data → ex. Magic Moments
-
Pick the required Number Field → ex. Budget Spent
Optional: To display currency:
-
Set your Decimal Places → ex. 2
-
Fix the decimal points by sliding the toggle to blue → ex. to display .50 vs .5
-
Add the optional currency (Prefix) symbol → ex. $, €, ¥, etc.

-
Click ✓ Save Changes
C. Average
-
Select the Edit pencil icon
-
Enter your Chart Title → ex. Average Spend
-
Click the Aggregation Type you wish to display → ex. Average
-
Link your Number Chart to its Form Data → ex. Magic Moments
-
Pick the required Number Field → ex. Budget Spent
Optional: To display currency:
-
Set your Decimal Places → ex. 2
-
Fix the decimal points by sliding the toggle to blue → ex. to display .50 vs .5
-
Add the optional currency (Prefix) symbol → ex. $, €, ¥, etc.

-
Click ✓ Save Changes
D. Minimum
-
Select the Edit pencil icon
-
Enter your Chart Title → ex. Minimum Spend
-
Click the Aggregation Type you wish to display → ex. Minimum
-
Link your Number Chart to its Form data → ex. Magic Moments
-
Pick the required Number Field → ex. Budget Spent
Optional: To display currency:
-
Set your Decimal Places → ex. 2
-
Fix the decimal points by sliding the toggle to blue → ex. to display .50 vs .5
-
Add the optional currency (Prefix) symbol → ex. $, €, ¥, etc.

-
Click ✓ Save Changes
E. Maximum
-
Select the Edit pencil icon
-
Enter your Chart Title → ex. Maximum Spend Tonight
-
Click the Aggregation Type you wish to display → ex. Maximum
-
Link your Number Chart to its Form Data → ex. Magic Moments
-
Pick the required Number Field → ex. Budget Spent
Optional: To display currency:
-
Set your Decimal Places → ex. 2
-
Fix the decimal points by sliding the toggle to blue → ex. to display .50 vs .5
-
Add the optional currency (Prefix) symbol → ex. $, €, ¥, etc.

-
Click ✓ Save Changes
Average Time to State
Average Time to State simplifies the configuration of a 'Number Chart' that is calculating completion averages (as explained above). For example, how fast was an issue Closed? How quick was the response?

To edit and configure an Average Time to State:
-
Select the Edit pencil icon
-
Configure your Widget
- A. Enter your Chart Title → ex. Average Time to Closed
- B. Link your Chart to your Form Data → ex. Issue
- C. Select your Progress Tracker Field you wish to track → _ex. Issue Status
- D. Select the Status Field you want to track → ex. Closed

-
Click ✓ Save Changes
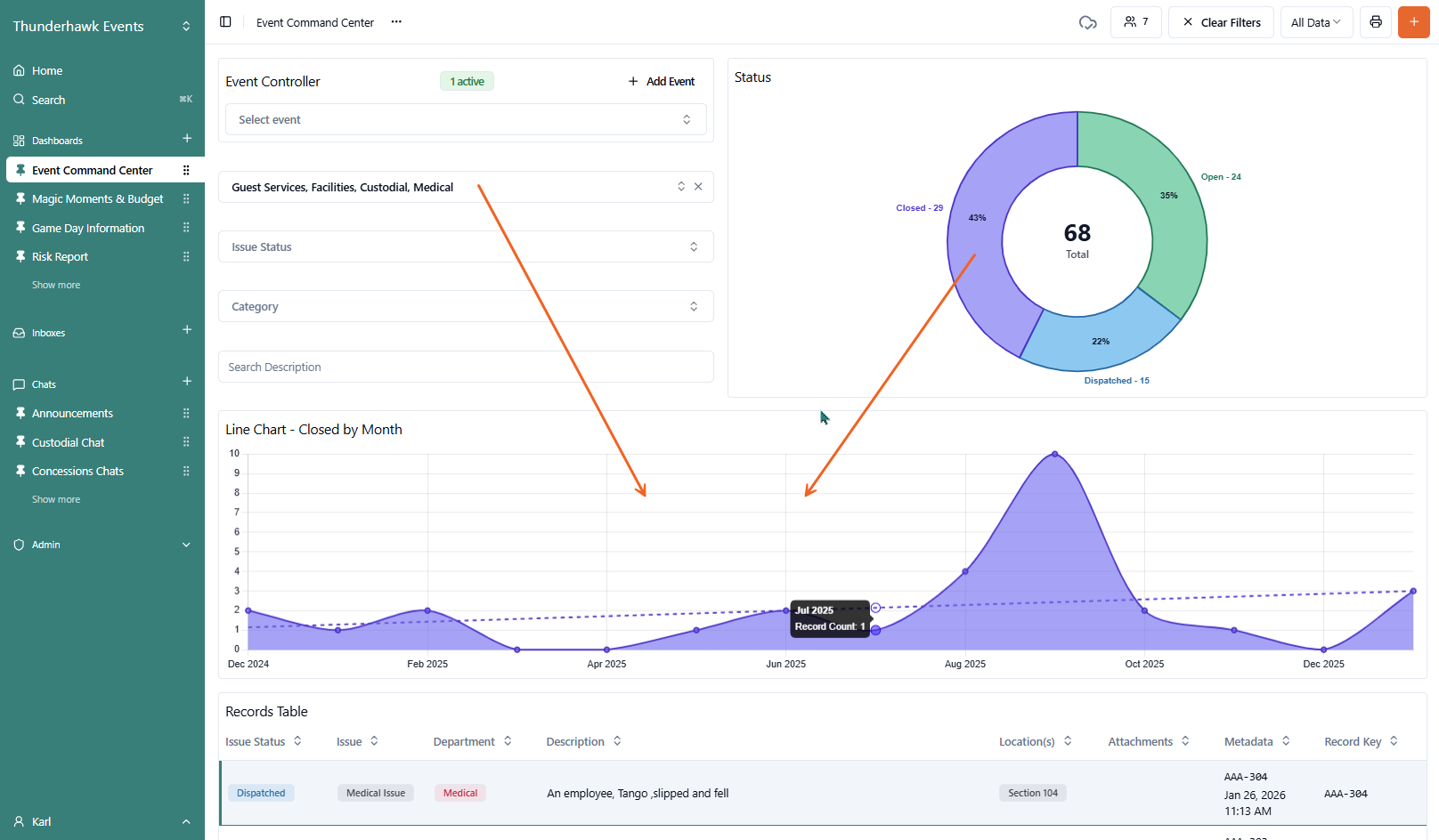
Line Chart
Single or multiple series Line Charts track changes over time across categories. Each category is represented by its own individual line, allowing you to compare trends, growth rates, and fluctuations between different datasets at a glance → ex. the Closed rate across four Departments.

By using distinct colors or markers for each series, the chart highlights the relationship between variables—such as comparing the performance of different actions by the Hogle Zoo's veterinary staff to monitor and improve animal health metrics over time.

To edit and configure a Line Chart:
-
Select the Edit pencil icon
-
Configure your Widget
- A. Enter your Chart Title → ex. Line Chart - Closed by Month
- B. Link your Chart to your Form Data → ex. Issue
- C. Select your Date/Time Field (X-Axis) you wish to track → ex. Issue Status - Closed
- D. Select the Data Grouping you wish to track → ex. Monthly
- E. Click or unclick the Fill Area Under Lines option

- F. Name the Tooltip for the series → ex. Monthly
- G. Pick the Fill Color
- H. Plot the Trendline
- I. Click Add Series to plot a second Series

-
Pick a Function

-
Select an Aggregation, which defines the logic used to consolidate data points into a single value for each interval on your X-axis:
- Count → counts the total volume of records → ex. How many issues occurred?
- Sum → calculates the cumulative total → ex. Total revenue per day
- Average → calculates the mean value → ex. Average response time
- Min / Max → identifies the lowest or highest values in a dataset → ex. Peak temperature
- Click ✓ Save Changes